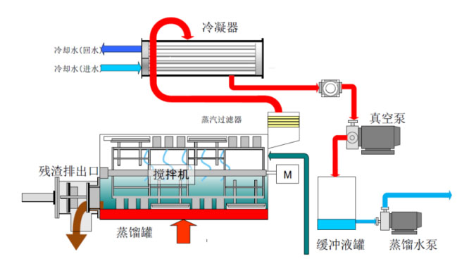
特點:
適用于工廠高濃廢液減量,廢水回收;
耐污染、耐結垢設計,低維護成本,適用廣泛,無需預處理;
削減工業廢物排放。
為了您的隱私和安全,我們將嚴格保密您的信息
您的稱呼:
手機號碼:
公司名稱:
您的郵箱:
所在城市:
項目描述: